ANALYSIS
The Analysis Dashboard provides a comprehensive, real-time overview of procurement and sourcing operations. It is divided into two role-specific views — Manager View and Engineering View — each tailored to deliver actionable insights relevant to the respective audience.
Navigation: How to Reach the Overview Page
- In the left navigation panel, under Dashboard, click Overview
- Path:
Dashboard → Overview.
- Path:
- The main content area loads the Analysis page.
MANAGER VIEW
The Manager View is designed to give senior stakeholders and procurement managers a high-level snapshot of overall project health, financial performance, supplier efficiency, and data freshness. It consolidates critical metrics into a single screen to support fast, informed decision-making.

Key Metrics (Top Summary Cards)
| Metric | Description |
|---|---|
| Number of Projects | Displays the total count of active procurement projects currently being tracked. Helps managers gauge the overall workload and project pipeline at a glance. |
| Number of Parts | Shows the total number of unique parts across all projects. A high count indicates broad sourcing activity and complexity. |
| Open Projects | Highlights the number of projects that are still in progress and have not yet been closed. Useful for tracking pending workload. |
| Total Sourced Value | Represents the cumulative monetary value (in INR) of all parts sourced across projects. This is a key financial KPI for procurement performance. |
Ageing Chart
The Ageing bar chart categorizes open projects based on how long they have been active, broken down into time buckets:
- 0–5 Days — Recently opened projects, typically in early sourcing stages.
- 5–8 Days — Projects in mid-stage sourcing, requiring follow-up.
- 8–10 Days — Projects approaching the standard turnaround threshold; may need escalation.
- >10 Days — Overdue projects that have exceeded the expected closure timeline. These require immediate managerial attention to avoid delays.
This chart helps managers identify bottlenecks and prioritize escalations based on project age.
% Completion Chart
The % Completion chart provides a visual breakdown of project completion status.
This chart gives managers a quick read on how far along the overall project portfolio is, enabling better resource allocation and deadline management.
Cost Breakdown Chart
The Cost pie chart breaks down procurement spending by payment mode:
- Credit — The majority of sourcing is done on credit terms, indicating strong supplier relationships and favorable payment terms.
- Advance — A significant portion requires upfront payment, which impacts cash flow planning.
- COD / Cash on Delivery — A smaller share of purchases are made on immediate payment basis.
Managers can use this to monitor payment term distribution and optimize cash flow strategies.
SmartSync Summary
The SmartSync Summary panel tracks the performance of automated data synchronization between the sourcing system and external platforms:
| Metric | Description |
|---|---|
| This Year (Count) | Total number of Smart Sync operations executed in the current financial year. |
| This Month (Count) | Number of Smart Sync operations completed in the current month. |
| This Year (Value) | Total value (in INR) of transactions synchronized this year. |
| This Month (Value) | Value of transactions synchronized in the current month. |
This panel helps managers track automation efficiency and ensure data integrity between systems.
Import Status Chart
The Import Status chart compares Local vs. Import sourcing across different part categories
This visualization helps managers understand the sourcing mix and identify categories with high import dependency, which may carry higher lead times or currency risks.
Deviation Table (Parts with Highest Cost Deviation)
This table highlights parts where the actual sourcing cost has deviated significantly from the expected price:
| Column | Description |
|---|---|
| Part | The IPN (Internal Part Number) of the component. |
| Deviation (INR) | The cost difference between the quoted/expected price and the actual sourced price. |
| Supplier | The vendor from whom the part was sourced. |
High deviation values flag potential pricing issues or supplier negotiation opportunities. Managers can use this to take corrective action or renegotiate terms.
Supplier Performance Table
This table ranks suppliers by their total sourcing contribution:
| Column | Description |
|---|---|
| Supplier | Name of the vendor/supplier. |
| Total Value | Cumulative value of parts sourced from this supplier (in INR). |
| Count | Number of purchase orders or line items fulfilled by the supplier. |
This helps managers evaluate supplier dependency, identify top vendors, and make strategic decisions about supplier diversification.
Master Data Freshness Table
This table tracks how recently key master data records were last updated:
| Master Data Type | Description |
|---|---|
| PO History | Tracks when purchase order history data was last refreshed. |
| Vendor Master | Indicates the age of vendor/supplier master data. |
| Currency | Shows when currency exchange rates were last updated — critical for import cost accuracy. |
| Freight | Tracks the freshness of freight rate data used in landed cost calculations. |
| Duty | Indicates when customs duty rates were last updated. |
Stale master data can lead to incorrect cost calculations. This table ensures data governance and prompts timely updates.
Consolidation Table
The Consol table provides a summary of consolidation activities, tracking:
- Consol ID — Unique identifier for a consolidation batch.
- Cost Savings — Financial savings achieved through consolidation of orders.
- Consol ID (Quantity) — Reference for quantity-based consolidation.
- Quantity Save — Number of units saved through consolidated ordering.
Order consolidation reduces procurement overhead and shipping costs. This panel helps managers quantify the savings achieved through smart bundling of orders.
ENGINEER VIEW
The Engineering View is tailored for sourcing engineers and technical procurement teams. It provides a focused, engineer-level perspective on project workload, part lead times, sourcing channel mix, cost structure, and supplier performance — enabling engineers to manage day-to-day sourcing activities with precision.

Key Metrics (Top Summary Cards)
| Metric | Description |
|---|---|
| Number of Projects | Total count of procurement projects currently assigned to or visible by the engineering team. Helps engineers understand the scope of active sourcing work. |
| Number of Parts | Total number of unique parts being sourced across all active projects. A higher count reflects greater sourcing complexity. |
| Open Projects | Number of projects that are still open and require active sourcing effort. Engineers use this to prioritize their daily workload. |
| Total Sourced Value | The cumulative monetary value (in INR) of all parts sourced. Gives engineers context on the financial scale of their sourcing activity. |
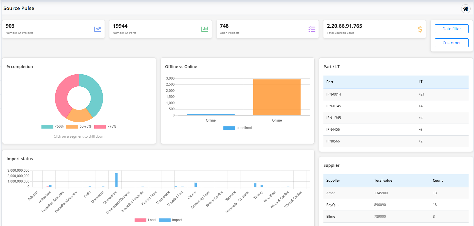
% Completion Chart
The % Completion donut chart shows the distribution of projects across three completion stages:
- 50%> (Blue) — Projects that are less than 50% complete; still in early sourcing or RFQ stages.
- 50–75% (Orange) — Projects that are progressing well but not yet finalized.
- >75% (Grey) — Projects nearing completion, with most parts sourced and quotes received.
Engineers can use this chart to gauge how much of their portfolio is close to closure and where more effort is needed.
Offline vs. Online Sourcing Chart
This bar chart compares the proportion of sourcing done through Offline vs. Online channels:
- Offline (65%) — Sourcing done through traditional channels such as direct vendor calls, emails, or physical visits.
- Online (35%) — Sourcing conducted via online platforms, portals, or e-procurement tools.
This metric helps engineering teams understand their channel dependency and encourages a shift toward faster, more transparent online sourcing where applicable.
Ageing Chart
The Ageing bar chart tracks how long open sourcing tasks or parts have been pending, grouped into time buckets:
- 0–5 Days — Freshly assigned parts; sourcing is in the initial stages.
- 5–8 Days — Parts in active sourcing; follow-ups may be needed with suppliers.
- 8–10 Days — Parts approaching the standard turnaround limit; engineers should prioritize these.
- >10 Days — Overdue parts that have exceeded the expected sourcing timeline. Immediate action is required to avoid project delays.
Engineers can use this chart to self-manage their workload and ensure no part stays unresourced beyond acceptable thresholds.
Live Projects Chart
The Live Projects bar chart displays the real-time status of active projects assigned to the engineering team. Each bar represents an individual project, showing its current progress percentage.
This chart gives engineers a quick visual of which projects are progressing well and which ones are lagging, helping them reprioritize effort dynamically.
Import Status Chart
The Import Status horizontal bar chart compares Local vs. Import sourcing volumes across part categories
Engineers can use this to understand which part categories are heavily import-dependent, which typically means longer lead times and higher logistics costs. This insight supports decisions around local vendor development.
Cost Breakdown Chart
The Cost pie chart breaks down procurement spending by payment mode:
- Credit (64%) — Parts sourced on credit terms; preferred for cash flow management.
- Advance (25%) — Parts requiring upfront payment before delivery; engineers should flag these for finance approval.
- COD / Cash on Delivery (11%) — Parts paid for on receipt; typically for smaller or one-off purchases.
Understanding the cost structure helps engineers plan procurement timelines and coordinate with the finance team for advance payments.
Supplier Performance Table
This table ranks suppliers by their total sourcing contribution to the engineering team's projects:
| Column | Description |
|---|---|
| Supplier | Name of the vendor or supplier. |
| Total Value | Total value (in INR) of parts sourced from this supplier across all projects. |
| Count | Number of purchase orders or line items fulfilled by this supplier. |
Engineers can use this table to identify their most relied-upon suppliers and ensure healthy supplier relationships. It also highlights over-dependence on a single vendor.
Deviation Table (Parts with Highest Cost Deviation)
This table lists parts where the actual sourcing cost has deviated from the expected or standard price:
| Column | Description |
|---|---|
| Part | The IPN (Internal Part Number) of the component. |
| Deviation (INR) | The difference between the expected price and the actual sourced price. Higher values indicate significant cost overruns. |
| Supplier | The vendor from whom the part was sourced at the deviated price. |
Engineers should review high-deviation parts to understand whether the deviation is due to market price changes, supplier-specific pricing, or sourcing errors. This data supports cost negotiation and alternate vendor evaluation.
Lead Time (LT) Table
This table lists critical parts along with their lead time status:
| Column | Description |
|---|---|
| Part | The IPN (Internal Part Number) of the component. |
| LT | Lead Time indicator showing how many days ahead or behind schedule the part delivery is. A + value indicates the part is expected to arrive later than the required date. |
Engineers must closely monitor parts with high positive LT values, as these directly impact project timelines. Early identification allows for alternate sourcing or expediting actions.
Use the Date Filter and Customer filter buttons (top-right of the dashboard) to narrow down all engineering metrics to a specific time period or customer account for more targeted analysis.